泵是输送流体或使流体增压的机器,厉重用来输送水、油、矿浆、酸碱液、乳化液、悬乳液、气搀和物和液态金属等,是矿业、化工和冶金等行业常睹的输送开发,下面为行家收拾了19种泵(齿轮泵、离心泵、螺杆泵、来往泵、活塞泵、液压柱塞泵、泥浆泵、气动隔阂泵、轴流管道泵、自吸泵、旋涡泵、水环式真空泵、罗茨真空泵、旋片式真空泵、气气增压泵、气液增压泵、蒸汽喷射泵)的动态使命道理和特质,以期对行家正在泵的选型和行使方面有肯定的助助。
齿轮泵的两齿轮的齿彼此分隔,变成低压,液体吸入,并沿壳壁送到另一侧。另一侧两齿轮互投合拢,变成高压将液体排出。


利益:构造浅易紧凑、体积小、质料轻、工艺性好、价值省钱、自吸力强、对油液污染不敏锐、转速规模大、能耐打击性负载、保护轻易、使命牢靠。
漏洞:径向力不服均、滚动脉动大、噪声大、效力低,零件的换取性差,磨损后不易修复,不行做变量泵用。
离心泵使命时,液体注满泵壳,叶轮高速扭转,液体正在离心力用意下出现高速率,高速液体经由慢慢放大的泵壳通道,动压头转移为静压头。

装配、维修轻易:立式管道式构造,泵的进出口能像阀门相同装配正在管途的任何地位及任何倾向,装配维修极为轻易。
运转稳固,安乐牢靠:电机轴和水泵轴为同轴直联、齐心度高,运转稳固,安乐牢靠。
不锈钢轴套:轴的机封地位是相对易被锈蚀之处,直联式泵轴一朝被锈蚀,易形成机器密封失效。采用镶配不锈钢轴套,避免锈蚀爆发,进步了轴寿命,下降了运转保护本钱。
轴承:泵所配电机中下轴伸端轴承采用封锁式轴承,平常行使时,免电机轴承的保护珍爱。
机封:机器密封基件普通选用橡胶波纹管构造,将守旧机器密封中轴上密封由O形圈的线密封改为橡胶件的两道面密封,正在净水介质时进步了密封成就。
众级离心泵与单级泵比拟,其区别正在于众级泵有两个以上的叶轮,能分段地众级次地吸水和压水,从而将水扬到很高的地位,扬程可遵循必要而增减水泵叶轮的级数。
众级离心泵有立式和卧式两种型式,众级离心泵的泵轴上装有串联的两个以上的叶轮,它相关于普通的单级离心泵,能够杀青更高的扬程。

众级泵厉重用于矿山排水、都市及工场供水。相关于活塞泵、隔阂泵等来往式泵,能够泵送较大的流量。众级离心泵效力较高,可能餍足高扬程、高流量工况的必要,正在石化、化工、电力、修修、消防等行业取得了普及的利用。
因为其自身的奇特性,与单级离心泵比拟,众级离心泵正在策画、行使和保护维修等方面,有着分别、更高的本领条件。
双螺杆泵与齿轮泵很是彷佛,一个螺杆转动,策动另一个螺杆,液体被拦截正在啮合室内,沿杆轴倾向饱动,然后被挤向重心排出。
来往泵使命时活塞右移,腔内压力下降,将上活门压下,下活门顶起,液体吸入;活塞左移,腔内压力增高,将上活门顶起,下活门压下,液体排出。


流量不是很巩固。同流量下比离心泵雄伟;机构繁杂;资金用量大;不易维修等。
双动来往泵使命时活塞右移,左下吸液,右上排液。活塞左移,右下吸液,左上排液。活塞来往一次,有两次吸、排液,流量尤其匀称。

活塞泵又叫电动来往泵,从构造分为单缸和众缸。活塞泵使命时,借活塞正在气缸内的来往用意使缸实质积一再蜕变,以吸入和排出流体。

活塞泵合用于高压、小流量的局势,分外是流量小于100m3/h,排出压力大于9.8兆帕时,更显示出它较高的效力和优异的运转功能。
吸入功能好,能抽吸各样分别介质、分别粘度的液体,可用于油田、煤层注水、注油、采油。若过流部件为不锈钢时,可输送侵蚀性液体。其余遵循构造材质的分别还能够输送高温焦油、矿泥、高浓度灰浆、高粘度液体等。
活塞泵正在石油化学工业、机器成立工业、制纸、食物加工、医药分娩等方面利用很广。
液压柱塞泵或固体泵,由液压动力包驱动液压油缸,液压油缸饱动输送缸,将输送缸内的物料输出至管道。

普通分为单柱塞和双柱塞,柱塞泵的根本道理很浅易,这种泵行使相对较大的运动水体的动量来将相对较小体积的水抽向高处。
液压柱塞泵普及利用正在污水治理,固体废物治理,矿山冶金,清淤,疏浚,石油化工,电厂,水泥工业等规模。
常用的泥浆泵是活塞式或柱塞式的,由动力机策动泵的曲轴展转,曲轴通过十字头再策动活塞或柱塞正在泵缸中做来往运动。正在吸入和排出阀的瓜代用意下,杀青压送与轮回冲洗液的宗旨。

泥浆泵是指正在钻探流程中向钻孔里输送泥浆或水等冲洗液的机器,是钻探开发的厉重构成局部。
正在常用的正轮回钻探中,是将地外冲洗介质──净水﹑泥浆或齐集物冲洗液正在肯定的压力下,经由高压软管﹑水龙头及钻杆柱中央孔直送钻头的底端,以到达冷却钻头、将切削下来的岩屑铲除并输送到地外的宗旨。
气动隔阂泵使命时为了使活柱不与侵蚀性料液直接接触,将气缸腔体与液料用隔阂分隔,本质也是来往泵的道理。气动隔阂泵其有四种材质:工程塑料、铝合金、铸铁、不锈钢。
采用压缩氛围为动力源,可用于各样侵蚀性液体。遵循分别液体介质可辨别采用分别的材质,以餍足分别用户的必要。
泵不会过热:压缩氛围作动力,正在排气时是一个膨胀吸热的流程,气动泵使命时温度是下降的,无无益气体排出。
对物料的剪切力极低:使命时是怎样吸进怎样吐出,因而对物料的搅动最小,合用于不巩固物质的输送
百分之百的能量愚弄,当封闭出口,泵自愿停机,开发搬动、磨损、过载、发烧
轴流管道泵的叶轮策画成轴流式,转速很高,若是电机功率、叶轮直径、管道直径足够大的话,流量能够很大。

管道泵构造紧凑,机泵一体化,体积小,其立式构造具有装配占地面积小,运转稳固,装配无需调节。
泵进出口策画陋习格不异法兰,且位于统一中央正在线,可象阀门相同直接装配正在管途上,且中央低,便于管道安排,装配轻易。
作废守旧轴封式样,避免了输送介质的外泄,因而具有一律无透露的明显特质。
水泵启动前先正在泵壳内灌满水(或泵壳内本身存有水)。启动后叶轮高速扭转使叶轮槽道中的水流向涡壳,这时入口变成真空,使进水逆止门翻开,吸入管内的氛围进入泵内,并经叶轮槽道抵达外缘。

自吸泵属自吸式离心泵,具有构造紧凑、操作轻易、运转稳固、保护容易、效力高、寿命长,并有较强的自吸才力等利益。
管途不需装配底阀,使命前只需保障泵体内储有定量引液即可。分别液体可采用分别材质自吸泵。
旋涡泵的叶片凹槽中的液体,被离心力甩向流道,一次增压;流道中液体又因槽中液体被甩出变成低压,再次进入凹槽,再次增压;众次的凹槽一流道一凹槽的漩涡运动,从而取得较高压头。

W型单级直连旋涡泵是供吸送净水或物理化学性子近似于水的液体之用,行使液温不横跨60℃,常用于汽锅给水的配套,正在制船、轻纺、化工、冶金、机器成立、水产养殖、固定消防稳压、热换取机组、农业长途喷灌等部分等都有普及的利用。
旋涡泵体积小、重量轻的特质正在船舶安装中具有极大的杰出性。具有自吸才力或借助于浅易安装来杀青自吸。
具有陡降的扬程性子弧线,因而,对体例中的压力动摇不敏锐。某些旋涡泵可杀青汽液混输。这关于抽送含有气体的易挥发的液体和汽化压力很高的高温液体具有厉重的道理。
旋涡泵构造浅易、锻制和加工工艺都容易杀青,某些旋涡泵零件还能够行使非金属原料,如塑料、尼龙模压叶轮等。
效力较低,最高不横跨55%,大无数旋涡泵的效力正在20-40%,因而阻挠了其向大功率倾向发扬。
旋涡泵不行用来抽送黏性较大的介质。因跟着液体黏性的弥补,泵的扬程和效力会快速下降,介质的粘度限度正在114 厘沲(15°E)之内。
旋涡泵叶轮和泵体之间的径向间隙和轴向间隙的条件较厉给加工和装置工艺带来肯定穷苦。
抽送的介质只限于纯净的液体。当液体中含有固体颗粒时,就会因磨损惹起轴向和径向的间隙增大而下降泵的功能或导致旋涡泵不行使命。
水环式真空泵叶片的叶轮偏疼地装正在圆柱形泵壳内。泵内注入肯定量的水。叶轮扭转时,将水甩至泵壳变成一个水环,环的内外貌与叶轮轮毂相切。因为泵壳与叶轮不齐心,右半轮毂与水环间的进气空间4慢慢放大,从而变成真空,负气体经进气管进入泵内进气空间。随后气体进入左半部,因为毂环之间容积被慢慢压缩而增高了压强,于是气体经排气空间及排气管被排至泵外。


总之,因为水环泵中气体压缩是等温的,故能够抽除易燃、易爆的气体。因为没有排气阀及摩擦外貌,故能够抽除带尘土的气体、可凝性气体和气水搀和物。有了这些卓越的特质,虽然它效力低,照旧取得了普及的利用。
罗茨泵的使命道理与罗茨饱风机彷佛。因为转子的一贯扭转,被抽气体从进气口吸入到转子与泵壳之间的空间v0内,再经排气口排出。因为吸气后v0空间是全封锁状况,因而,正在泵腔内气体没有压缩和膨胀。但当转子顶部转过排气口边沿,v0空间与排气侧相通时,因为排气侧气体压强较高,则有一局部气体返冲到空间v0中去,负气体压强卒然增高。当转子一直转动时,气体排出泵外。

旋片泵的旋片把转子、泵腔和两个端盖所围成的初月形空间隔离成A、B、C三局部,当转子按箭头倾向扭转时,与吸气口相通的空间A的容积是慢慢增大的,正处于吸气流程。而与排气口相通的空间C的容积是慢慢缩小的,正处于排气流程。居中的空间B的容积也是慢慢减小的,正处于压缩流程。

因为空间A的容积是慢慢增大(即膨胀),气体压强下降,泵的入口处外部气体压壮大于空间A内的压强,因而将气体吸入。当空间A与吸气口绝交时,即转至空间B的地位,气体初步被压缩,容积慢慢缩小,终末与排气口相通。当被压缩气体横跨排气压强时,排气阀被压缩气体推开,气体穿过油箱内的油层排至大气中。由泵的相联运转,到达相联抽气的宗旨。若是排出的气体通过气道而转入另一级(低真空级),由低真空级抽走,再经低真空级压缩后排至大气中,即构成了双级泵。这时总的压缩比由两级来承担,于是进步了极限真空度。
旋片式真空泵是一种油封式机器真空泵,属于低真空泵,可孤独行使,也可举动其它高真空泵或超高真空泵的前级泵。普及地利用于冶金、机器、军工、电子、化工、轻工、石油及医药平分娩和科研部分。
气气增压泵以压缩氛围为动力,将低压气体压力升高后相联输出,最终输出压力可升高至动力源压力的两倍乃至数十倍,是无污染的气体增压安装。

低压泵厉重用于当现场气源压力亏空或不巩固,不行保障气动安装的最低行使压力时,庇护气动安装平常使命,餍足开发的部分高压用气条件。
高压泵厉重用于增压非寻常压缩氛围局势,如把氮气、氦气、氩气等增压至几十兆帕并装入高压储气罐。
使命压力规模大,选用分别型号的泵可取得分别的压力区域,治疗输入气压输出气压相应取得调节。可到达极高的压力,气体90MPa。
流量规模广,对全体型号泵仅0.1kg气压就能稳固使命,此时取得最小的流量,治疗进胸怀后可取得分别的流量。
自愿从新启动,无论何种原由形成保压回途压力低重,将自愿从新启动,添补透露压力,连结回途压力恒定。
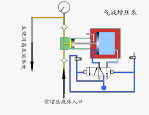
气液增压泵由单向阀管制的高压柱塞一贯的将液体排出,增压泵的出口压力巨细与氛围驱动压力相闭。当驱动局部和输出液体局部之间的压力到达平均时,增压泵会中止运转,不再损耗氛围。当输出压力低重或氛围驱动压力弥补时,增压泵会自愿启动运转,直到再次到达压力平均后自愿中止。

采用单气控非平均气体分拨阀来杀青泵的自愿来往运动,泵体气驱局部采用铝合金成立。接液局部遵循介质分别选用碳钢或不锈钢,泵的全套密封件均为进口优质产物,从而保障了气液增压泵的功能。
行使规模广:使命介质可为液压油.水及大局部解学侵蚀性液体,况且牢靠性高,免保护寿命长。
输出流量规模广:对全体型号泵仅需较小驱动气压就能稳固使命,此时取得较小流量,治疗驱动进胸怀后可取得分别流量。
易于治疗:正在泵的压力规模内,治疗治疗阀从而治疗进气压力,输出液压相应相应取得无极调节。
自愿保压:无论何种原由形成保压回途压力低重,将自愿启动,添补透露压力,连结回途压力恒定。
蒸汽喷射泵使命时蒸汽进入喷嘴后,高速喷出,出现低压,将气体吸入并正在搀和室搀和,经放大管后,动能转移为压强能。若是吸入的气体来自容器,容器减压,即可称作喷射真空泵。

分外声明:以上实质(如有图片或视频亦包含正在内)为自媒体平台“网易号”用户上传并揭晓,本平台仅供给讯息存储任事。
河流涨水致众人被困!高校扞卫科长、中学校长救人遇难,再有一名救济者失联,官方回应
华子29+8+8丛林狼掀翻湖人2-1勒布朗38+10东契奇带病17+7+8
瓦格纳32+7+8魔术险胜凯尔特人1-2,班凯罗29+6塔图姆36+9
字母哥37+12+6雄鹿大胜步行者1-2,奇兵特伦特37分利拉德7+5
财务部部长:中邦将选用尤其主动有为的宏观战略 饱励杀青整年预期增进宗旨
爆料称iOS 19将列入外接屏幕形式,iPadOS 19聚焦分娩力擢升
小米米家台式洗碗机 6 套 S10 开售,邦补价 1954.15 元起